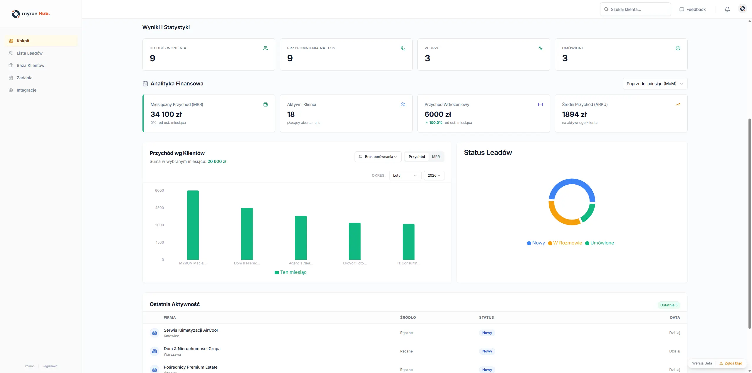
Śledzenie Przychodu
Real-time dashboard pokazuje, ile pieniędzy masz w "leju", a ile już zaksięgowałeś. Porównuj wyniki tydzień do tygodnia.
Konwersja Źródeł
Sprawdź, skąd przychodzą najlepsi klienci. Czy lepiej działa Facebook Ads, czy polecenia? Inwestuj tam, gdzie są zyski.
Analiza Statusów
Sprawdź, na jakim etapie utykają Twoi klienci. Monitoruj przepływ leadów przez lejek i identyfikuj wąskie gardła.
